For NinjaTrader 8 · Discretionary Futures Trading

The trading tool that
works on you
not just your data.

Automated trade capture. Enforced session guardrails. A closed improvement loop from every trade back to your playbook. TB is the first tool built around the reality that edge isn’t just about setups — it’s about the person taking them.

Trade Butler v1.0.0-beta.1
[TB:PLAN] locked · 1R=$100 · MaxR=2 · Att=5
[TB:FOCUS] playbook trades only this week
[TB:NOTE] Last session: still forcing setups
[TB:EXEC] entry MES LONG 6614.25 × 2
[TB:SHOT] entry screenshot captured
[TB:SETUP] Intraday S/R · Spring stamped
[TB:CRIT] 4/4 trigger criteria hit
[TB:READS] Vol>Anchor ● Poor Buying ●
[TB:EXEC] exit MES 6622.50 · +7.25pts
[TB:R] +0.94R · Net: +$145.00
[TB:LOCK] attempts 1/5 · session continues

The journal that builds itself.
Every entry, exit, screenshot, market read, and metric is captured automatically the moment you trade — no exports, no imports, no copy-pasting after a session. The record exists whether you do anything or not. You just trade.
The missing piece

Knowing what’s wrong
isn’t enough to fix it.

Trading psychologists have understood the problem for decades. They can tell you exactly why you overtrade, why you move your stop, why the revenge trade feels urgent even when you know better. The diagnosis has always been clear.

Knowledge alone doesn’t become skill. Skill only develops when the conditions are right — when the environment consistently reinforces the right behaviour and removes the reward from the wrong one.

Every time you break a rule and it works — even once — your brain logs a reward. That pathway gets reinforced. Over time, rule-breaking stops feeling like a mistake and starts feeling like instinct. Willpower can’t override a neurological loop in the heat of a live trade.

The only thing that works is changing the conditions. No revenge trade executed. No lucky break to reinforce the bad behaviour. No exception this time. Consistently, over weeks and months, the urge fades. New pathways form. Execution becomes a skill, not a battle.

Trade Butler was built to create those conditions.

The diagnosis
You already know what the problem is
Trading psychologists have mapped this territory. The emotional patterns, the reward loops, the gap between what you know and what you do under pressure. The theory is well understood.
The gap
Knowledge alone never becomes skill
Understanding why you take revenge trades doesn’t stop you taking them. Skill only forms when the environment removes the reward consistently — before you can act on the impulse.
The solution
Change the conditions, not just the mindset
When the reward never arrives, the neural pathway weakens. When every session is planned, reviewed, and constrained by guardrails you set yourself, the environment does the work willpower never could.

Behavioural guardrails
“I know what my
mistakes are. I just
keep making them.

Every trader knows they shouldn’t chase after a loss. Every trader knows they should stop when they’re ahead. Every trader has a set of rules they wrote when they were calm, rational, and not staring at a screen with money on the line.

The problem isn’t knowledge. It’s that in the moment — after a loss, with the market moving, with the pull of a potential recovery trade — your rules feel negotiable.

Trade Butler makes them non-negotiable.

Set your session guardrails before the open. Once locked, TB enforces them automatically. When your limit is hit, the Cockpit closes. There’s no override. No “just one more”. The decision has already been made — by you, when you were thinking clearly.

Over time, something changes. The lockout fires. The urge passes. The session closes flat instead of catastrophically. Repeated enough times, the behaviour changes — not because you’ve become a better person, but because the reward never arrives.

That’s not a feature. That’s the point.

Loss limit
Daily R cap — enforced
Set your maximum R loss for the session. TB locks the Cockpit the moment it’s hit. No manual discipline required.
Attempt control
Max trades per session
Cap the number of entries. When your limit is reached, trading stops. Overtrading is removed as an option, not a temptation.
Post-loss lockout
Mandatory cooling period
After a loss, the Cockpit locks for a configurable period. The revenge trade never gets taken — the window is physically closed.
Giveback protection
Protect what you’ve made
Set a giveback threshold from session peak R. TB warns before you hand back gains you’ve already earned.
Weekly focus
Your words, back at you
The behavioural commitment you set last week surfaces at the top of every session plan and Cockpit — before the first trade.

The improvement loop

Your past sessions make
your next one better.

Most trading tools capture what happened. Trade Butler changes what happens next. Open the Cockpit before your first trade and you’ll see two things: what you said last session, and the focus you set for this week — written in your own words, surfaced back at you before the market opens.

the improvement loop Playbookstructures + triggers + criteria Session Planguardrails + focus Cockpitlive P&L + criteria Reviewtrades + screenshots Lessonsclose the loop Performanceedge analytics
01
Build your playbook
Define your setups with Structure (background condition) and Trigger (entry signal). Add binary criteria — the specific conditions that must be present. Your playbook is your edge, written down precisely enough to test.
02
Plan every session
File your guardrails before the open. Your weekly behavioural focus appears at the top — written by you after your last review. Lock it. TB enforces everything automatically from here.
03
Trade the cockpit
Your last session note sits above the numbers before your first trade. Stamp a setup and your criteria load as live checkboxes. Click your market reads to record what you’re seeing. Screenshots fire automatically at entry and exit.
04
Review every trade
Every closed trade has the full record: criteria adherence, market reads, observations, and auto-captured screenshots. Review your execution. Add notes. Write a lesson — one concrete thing this trade tells you about this setup.
05
Lessons feed back in
Lessons appear in your Setups tab against the relevant setup — and at the top of your next Cockpit session. Open until you act on them. Tighten a criterion, update a definition, mark done.
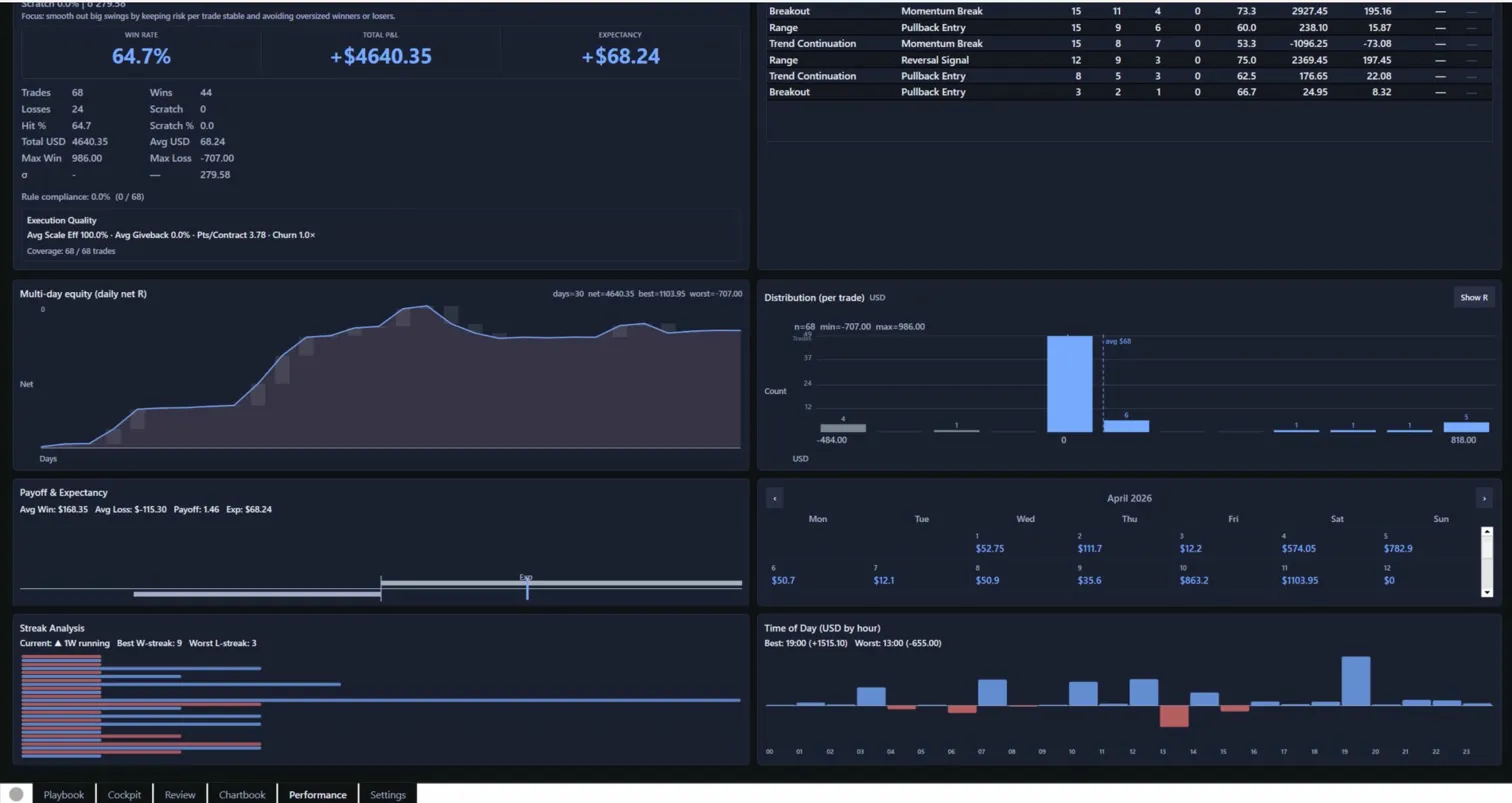
06
Performance confirms the edge
Win rate, expectancy, characteristic breakdowns, and criteria adherence — per setup pairing. Screenshot gallery shows every trade thumbnail, green or red dot. Your own charts, visually scannable, win vs loss.

“Your own words. Back at you. Before the next trade.”

// The weekly focus you set last week, surfaced in the Cockpit before you take a single position.

Market Reads

Record what you actually see —
not what you want to see.

Define your own observable market conditions in the Setups tab. They surface as clickable buttons in the Cockpit. One click cycles through Bullish, Bearish, or Neutral. Stamped with every trade. Reviewed with every lesson.

Market Reads — Cockpit (live)
Effort v Result Ease of movement Poor Buying Poor Selling Volume > Anchor Volume < Anchor Supply Left Demand Left Wave dominance Firm closes Spread expanding Weak counter closes

Green = bullish  ·  Red = bearish  ·  Grey = neutral / not observed

You define the reads
Market Reads are yours — named in your language, reflecting your methodology. Wyckoff, VSA, SMC, price action — whatever framework you use, your observables live here.
Neutral by design
Each read is a neutral observable — what the market is doing, not what you want it to do. Recording bearish reads on a trade you’re bullish on is the most valuable data you can capture. TB prompts honesty.
Stamped at the moment of decision
Reads are captured at entry, not reconstructed afterwards. Memory is unreliable. The record is there before you exit the trade — exactly what you saw, exactly when you saw it.
Evidence that builds over time
As trades accumulate, patterns emerge. Which reads correlate with your winners? Which appear on your losers? TB surfaces this in your performance analytics automatically.


What’s included

Everything the serious retail
trader has been missing.

Automatic trade capture
Entry, exit, size, R-multiple, P&L, and chart screenshots at both entry and exit — captured the moment you execute. No logging. No exports. No "I’ll do it later."
🔒
Enforced session guardrails
Loss limit, attempt cap, post-loss lockout, and giveback protection — all set before the open, all enforced automatically. Structure, not willpower.
📋
Live criteria from your playbook
Stamp a setup and your trigger criteria load as live checkboxes. Tick them off as you evaluate. Every trade records how many criteria were met.
🟢
Market Reads
Define your own observable conditions. Click to mark Bullish, Bearish, or Neutral at entry. Stamped with the trade. Reviewed in lessons. Evidence that builds with every session.
🔁
Lessons that close the loop
Write a lesson on any reviewed trade. It surfaces in your Setups tab and reappears at the top of your next Cockpit session. Open until acted on.
📸
Visual trade history by setup
Every trade screenshot for a structure/trigger pairing shown as a thumbnail gallery — green dot for winners, red for losers. Pattern recognition applied to your own trading history.
📊
Setup performance analytics
Win rate, expectancy, avg R, characteristic breakdowns, and criteria adherence per pairing. Best and worst paired triggers surface automatically. Kelly criterion included.
📚
Chart snapshot library
Save and organise chart snapshots independent of trades. Label by structure and trigger. Review in groups to spot what your best setups really look like before they trigger.
🧪
Backtest from the Setups tab
Log trades you didn’t take, gather metrics, and build statistical conviction before committing real risk. Live and backtested data shown separately or combined.

Who it’s for

Built for traders who think in systems.

TB is for discretionary futures traders who already have an edge — or are actively building one — and want a tool that helps them apply it consistently, protect it under pressure, and improve it deliberately.

This is for you if…
  • You trade discretionary intraday futures — MES, ES, MCL, CL, or similar
  • You have a defined methodology: Wyckoff, VSA, SMC, price action, supply & demand, or any setup-based approach
  • You know your mistakes but struggle to stop making them under pressure
  • You want guardrails that enforce rather than remind
  • You want to know — with real data — whether your criteria actually predict your winners
This is not for you if…
  • You trade by feel and don’t want a structured record
  • You’re looking for signals, alerts, or automated strategies
  • You use a platform other than NinjaTrader 8 on Windows
  • You want a simple trade log rather than a full improvement system

Private beta

Get started in three steps.

01
Claim your free beta access
Click the link below to activate your 14-day free trial — no card required, just an email address.

Activate beta access →
02
Check your email for your licence key
Your licence key will arrive automatically within a few minutes. Check your inbox — and junk folder just in case.

If it doesn’t arrive within 10 minutes, contact [email protected].
03
Download, install, and activate
Download Trade Butler, import into NinjaTrader 8 via Tools → Utilities → Import NinjaScript Add-On, then press Ctrl + Alt + R to open. Paste your key into the Activation screen and click Activate. File your first Session Plan and you’re ready to go.

Download TradeButler-1.0.0-beta.1.zip  ·  Installation guide (PDF)
Beta access is by invitation only. This page is shared privately with a small group of trusted traders. Please do not share this page or the access link publicly. Your 14-day trial includes the full product — no features are restricted. No card details are required.

Requirements

What you need to run Trade Butler.